Welcome

Power BI is a leading business intelligence platform that combines an intuitive user experience with industry-leading advanced analytics. Organizations can bring together data to analyze in seconds and uncover deep insights with built-in AI capabilities—all with the industry-leading security and performance of the Power Platform and Azure.

In this guided tour, we’ll show you how Sam, a Business Analyst at Contoso, can quickly update and publish their Sales Pipeline report. Sam’s colleagues can then use the built-in AI-capabilities within Power BI to quickly analyze and pull insights from Contoso’s customer and sales data, and then share those insights with their teammates.

Enhance a data model

Sam recently received a request from Cillian, a Sales Director at Contoso, to include an industry view in the Sales Pipeline report. Sam selects the model view on the left tab in Power BI Desktop to see the current data in the report.

In this view, Sam can easily create a data model that defines the relationships between complex datasets. Sam has recently pulled industry data for opportunities in the sales pipeline. To add this industry data, Sam selects Get Data from the home ribbon tab.

With Power BI Desktop, Sam can connect to data from hundreds of different sources—including databases, business applications, webpages, and collaboration apps—or even establish a live connection. Sam selects the Excel Workbook option, then selects Connect.

After finding and connecting to the industry data, the Navigator window provides Sam with a clear view of the data, conveniently organized into tables. Sam verifies that the information is correct, selects both tables, then selects Transform Data to open the data in the Power Query Editor.

Power Query makes it easy for Sam to prepare and transform the data. For example, Sam can rename the table columns to accurately represent the data and remove any unneeded information.

Now that the data is ready, Sam selects the Close and Apply option from the home ribbon tab.

With the industry data added, Sam needs to create a relationship between the Industries and Accounts tables. To do so, Sam drags the IndustrySeq field from Accounts on top of the IndustrySeq field in the Industries table.

Satisfied with the data model, Sam is now ready to create a new Industry page in the report. With stunning visuals, Power BI helps bring data to life so Sam’s team can uncover meaningful insights. Sam goes back to the report by clicking on the Report view.

Build a new report page

Sam returns to the Sales Pipeline report after configuring the new industry data. To design a new Industries page, Sam opens a blank report page and names it Industries.

Sam has the report configured so the banners across the top of new pages already include information and filters, such as the company name, report title, and product filters. Sam then adds in a new Industry slicer onto the banner.

Sam now wants to add a new visual to the Industries page. In the Visualizations pane, Sam selects the Scatter Plot visual.

Sam can easily move and resize the visual to best fit the appropriate layout.

To populate data within the Scatter Plot visual, Sam selects Industry from the Fields tab and drags it into the Legend field.

Now, the different industries—including Air Freight/Delivery Services and Automotive Aftermarket—are the Legend for the Scatter Plot. Sam then starts adding in other key data to the remaining Scatter Plot fields.

To configure the Scatter Plot, Sam selected Opportunity Count for the X Axis, Revenue won for the Y Axis, and Count of Won for the Size. Now, the Scatter Plot displays the revenue and the number of opportunities for each industry.

Sam can see that Real Estate and Life Insurance represent two of Contoso’s most successful industry segments.

To test the report page layout, Sam selects the Product Category filter, then narrows the filter further by selecting Devices.

Sam then works on improving the page with other visuals before it's ready to share.

Now that the industry page is complete with powerful visuals, Sam needs to publish it to the Power BI Service before sharing it with the Sales Leadership team.

Sam clicks on the Publish button in the home ribbon tab.

After publishing the report, Sam shares the report with Cillian, the Sales Director. Sam can rely on AAD, row-level security (RLS), sensitivity labels, and other security measures to ensure only the people who should have access to this data, do.

Now, let’s explore how Cillian can use this report to uncover insights about the sales pipeline.

Uncover insights from intelligent visuals

Because Contoso uses Dynamics 365 Sales, this Sales Pipeline report pulls much of the data directly from Dynamics 365 Sales and can update it in near-real time using the dataverse connector. Cillian can then analyze this data to inform staffing, inventory, sales forecasting, and more.

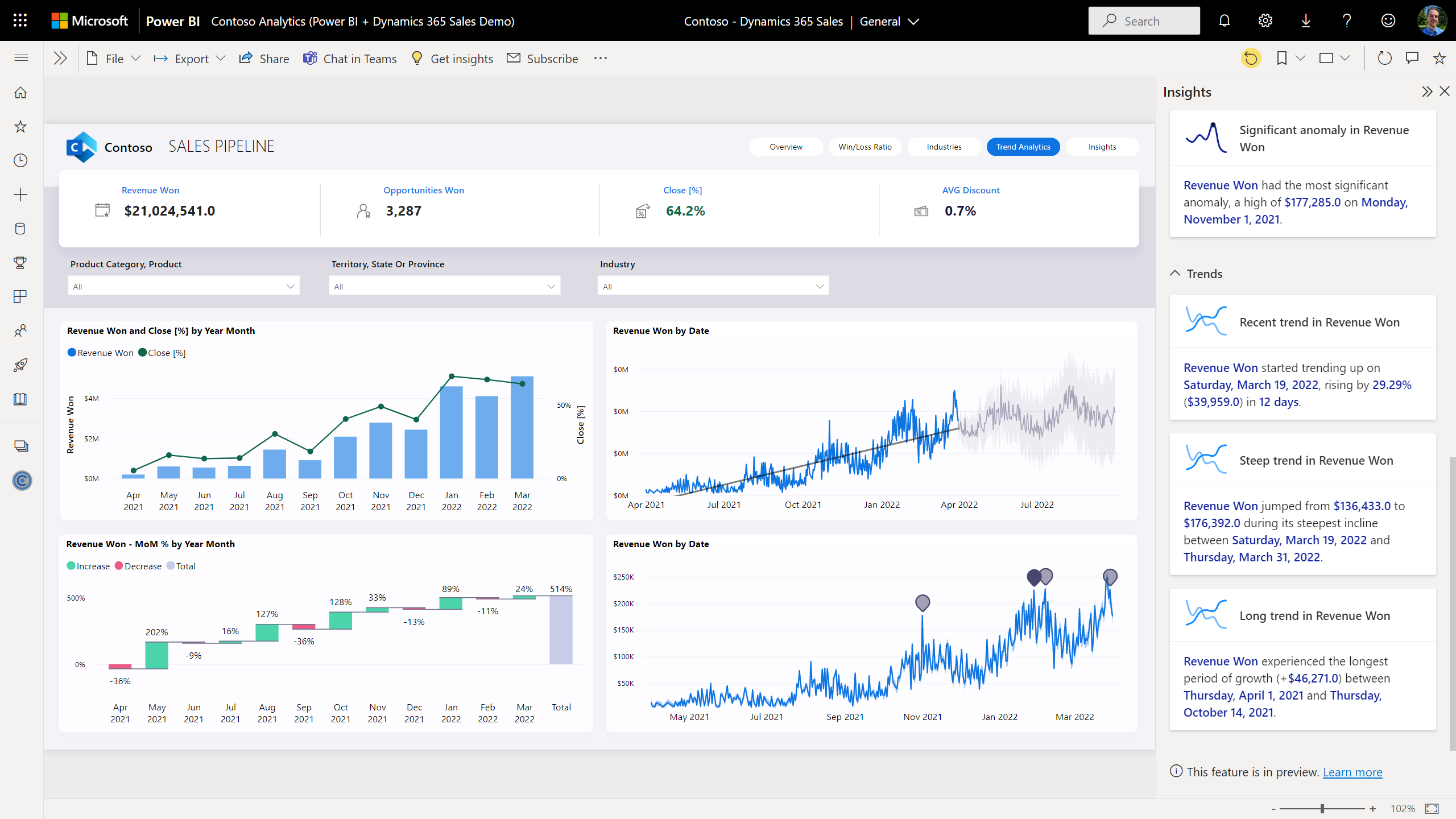
To start, Cillian opens the Trend Analytics page in the report.

Based on the visuals alone, Cillian can see a distinct pattern of slowed revenue around the end of each quarter. But this page also has an array of Power BI’s built-in AI capabilities that Cillian can use to better understand the causes of Contoso’s revenue fluctuations.

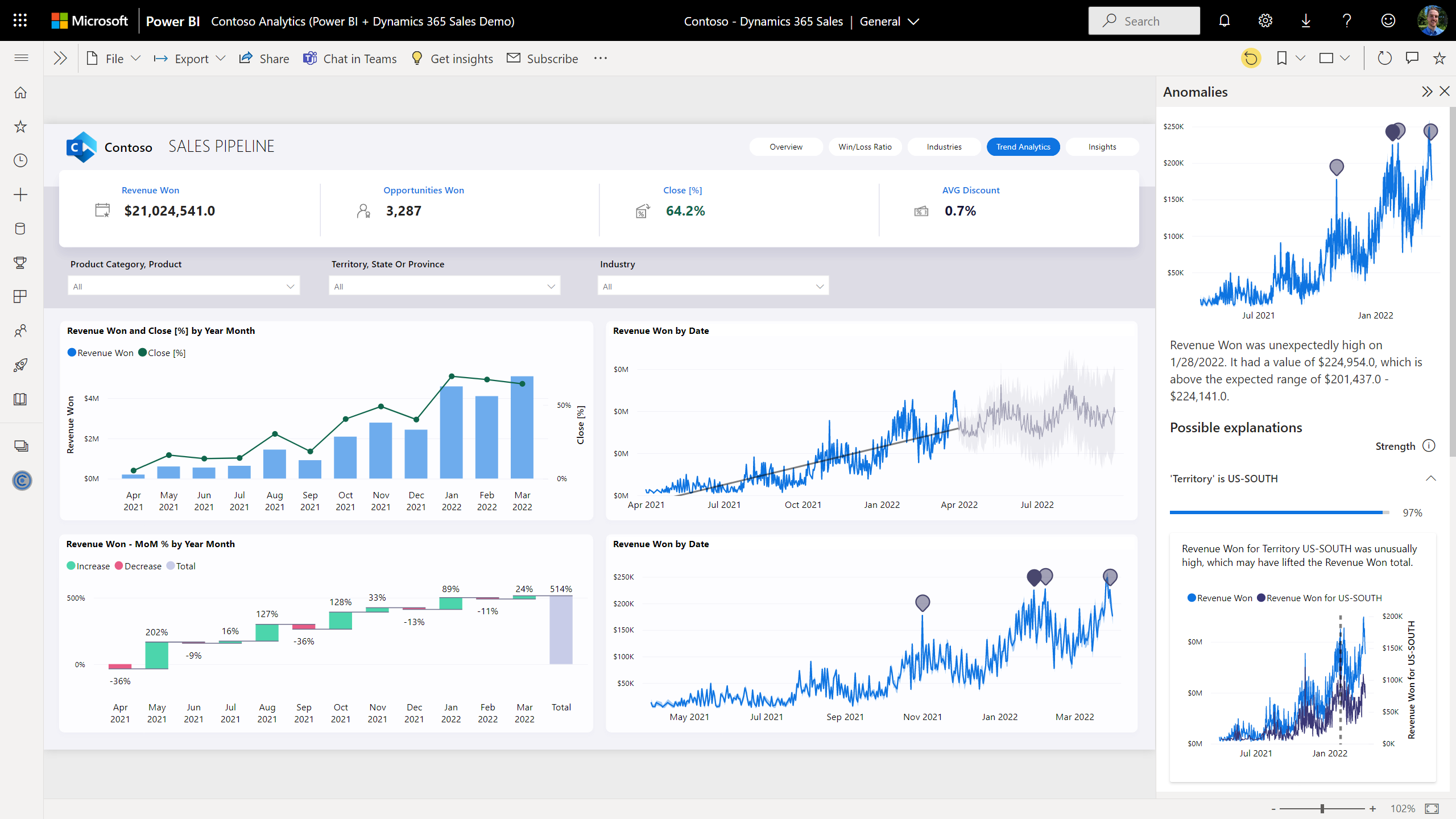
For example, Cillian can use the Anomaly Detection capability dig deeper into their causes.

After clicking on the gray anomaly button, Cillian receives possible explanations for the unusually high or low revenue days to help with root cause analysis—without slicing and dicing the data.

Cillian can also select the Get Insights button to review a list of useful insights about the data that may have been missed.

Cillian can review these Power BI generated insights on the right-side bar.

To analyze the data further, Cillian switches to the Insights page.

On the Insights page, Cillian can review the Key Influencers visual to identify factors that influence a higher percentage of deal closures. With this information, Cillian can make data-driven decisions on how to improve close percentage across the sales teams.

Next, Cillian selects Decomposition Tree to view a breakdown of Contoso’s sources of revenue.

The Decomposition Tree visual allows Cillian to visualize data across multiple dimensions, automatically aggregate data, and explore data to identify the root causes. Cillian can also rearrange the dimensions to understand the top products in each territory and the best territory for each product.

Next, Cillian selects Q&A.

The Q&A visual in Power BI allows Cillian to ask questions about the data using natural language and receive answers in a visual form.

Cillian selects the suggested question “What is the count of lost category by month as a line chart?” to get started.

Cillian needs to send this chart to the team.

Power BI’s native integration with Microsoft applications—including Power Platform, Dynamics 365, Teams, and PowerPoint—makes it easy to develop and share reports across the organization.

Cillian simply selects Chat in Teams at the top of the screen.

Integrate with your apps

Through Teams, Cillian can easily collaborate with others, whether one-on-one or with a larger group, to discuss and share the findings.

In the Share to Microsoft Teams window, Cillian shares the insights with a colleague by adding their name, then selecting Share.

Cillian can also embed a live, interactive version of this Sales Pipeline report directly in a PowerPoint presentation to share these insights in meetings like the upcoming sales performance review.

Cillian selects Export > PowerPoint > Embed as live data to embed the report into a new PowerPoint presentation.

As attendees react to the insights Cillian shares, Cillian can interact with the visuals and change the data using slicers, filters, and drill down mechanisms—allowing the group to dive deeper and make data-backed decisions without ever leaving PowerPoint.

Cillian selects the Overview page to change the view.

As Cillian makes changes to the data in the Power BI, the embedded report can be easily refreshed to ensure that the presentation remains accurate and up to date.

Cillian can also access the report in Microsoft Teams to make collaboration and sharing even easier. Cillian minimizes the PowerPoint presentation.

With native integration in Microsoft Teams, Power BI is accessible in the flow of how teams are already working—creating a seamless experience when collaborating over data.

Cillian selects the Contoso – Dynamics 365 Sales report within Teams to access the data from Power BI.

Cillian can quickly discover, search, and discuss data—all without ever leaving Teams.

Cillian can also add this dashboard to a canvas app built on Power Apps. Now, Cillian minimizes Teams to access Power Apps.

Using the Power Apps visual, canvas apps created using Power Apps can be embedded in a Power BI report. Similarly, a Power BI report tile can be added to a canvas app like Cillian is doing here. Now, sellers can derive business insights from right within their Sales Pipeline app.

Now, Cillian switches to Contoso’s Dynamics 365 Sales application.

The Power BI Dataverse connector enables organizations to simplify data integration and get near-real time insights from Dynamics 365 applications. And to make things easier, organizations can even embed the reports directly into Dynamics 365 or even other non-Microsoft products like Salesforce, websites, custom apps, and more.

Summary

With Power BI, organizations can enable everyone to make their best decisions yet with easy access to data-driven insights and analytics—all while maintaining tight security and control.